|
膨脹製冷液化工藝
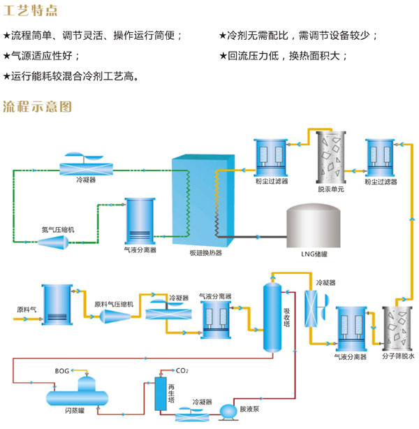
pengzhangyehuagongyishizhiliyonggaoyazhilengjitongguotoupingpengzhangjijuerepengzhangdekelaodexunhuanzhilenglaichanshengdiwenlengliang,congershixiantianranqideyehua。qitizaipengzhangjizhongpengzhangjiangwendetongshi,keyitongguotoupingpengzhangjihuishoupengzhanggonglaiduiyuanliaoqijinxingzengya。zaicaozuopinfanqieyaoqiukuaisuqitingdetiaofengxingzhuangzhizhong,pengzhangyehuagongyidedaohenhaodeyingyong。genjuzhilengjidebutong,pengzhangyehuagongyikefenwei:氮膨脹液化工藝、氮一甲烷膨脹液化工藝、天然氣直接膨脹液化工藝等。
上一篇油田伴生氣回收裝置(NGL裝置)下一篇混合冷劑液化工藝 |


